Blackbox Exporter
Blackbox Exporter est un exporter Prometheus permettant de superviser l’accessibilité et la performance de services (HTTP(s), TCP, ICMP, etc.) par des sondes externes (probes). Il permet de simuler le point de vue d’un utilisateur ou d’un service externe, afin de vérifier que les endpoints sont accessibles et répondent correctement.
Architecture
Dans notre infrastructure, Blackbox Exporter est utilisé pour :
Superviser l’accessibilité des services HTTP internes et externes
Surveiller la connectivité réseau (ping ICMP, TCP port check)
Déclencher des alertes Prometheus en cas d’indisponibilité
Le déploiement se fait dans le namespace supervision via FluxCD et Helm. Les probes sont gérées via des objets Probe du CRD Prometheus Operator.
Déploiement de Blackbox Exporter dans Kubernetes
Le déploiement s’effectue avec un HelmRelease FluxCD :
Sécurité : le container tourne en mode non-root, avec la capacité
NET_RAWnécessaire au ping ICMP.Modules configurés : HTTP, TCP, ICMP, chacun avec leur propre timeout.
Un service interne expose l’exporter sur le port 9115 :
Déclaration des probes (Sondes)
Les probes sont définies via des objets CRD Probe (Prometheus Operator), permettant de piloter dynamiquement quelles cibles superviser et comment.
Exemple de probes :
1. Probe HTTP (vérification 2xx)
2. Probe ICMP (Ping)
3. Probe TCP (Connexion sur un port)
Alerting
Les échecs de probes déclenchent des alertes Prometheus personnalisées.
Exemple de règle d’alerte :
L’alerte se déclenche si la probe échoue (
probe_success == 0) pendant plus de 2 minutes.Le message indique le job et la cible concernée.
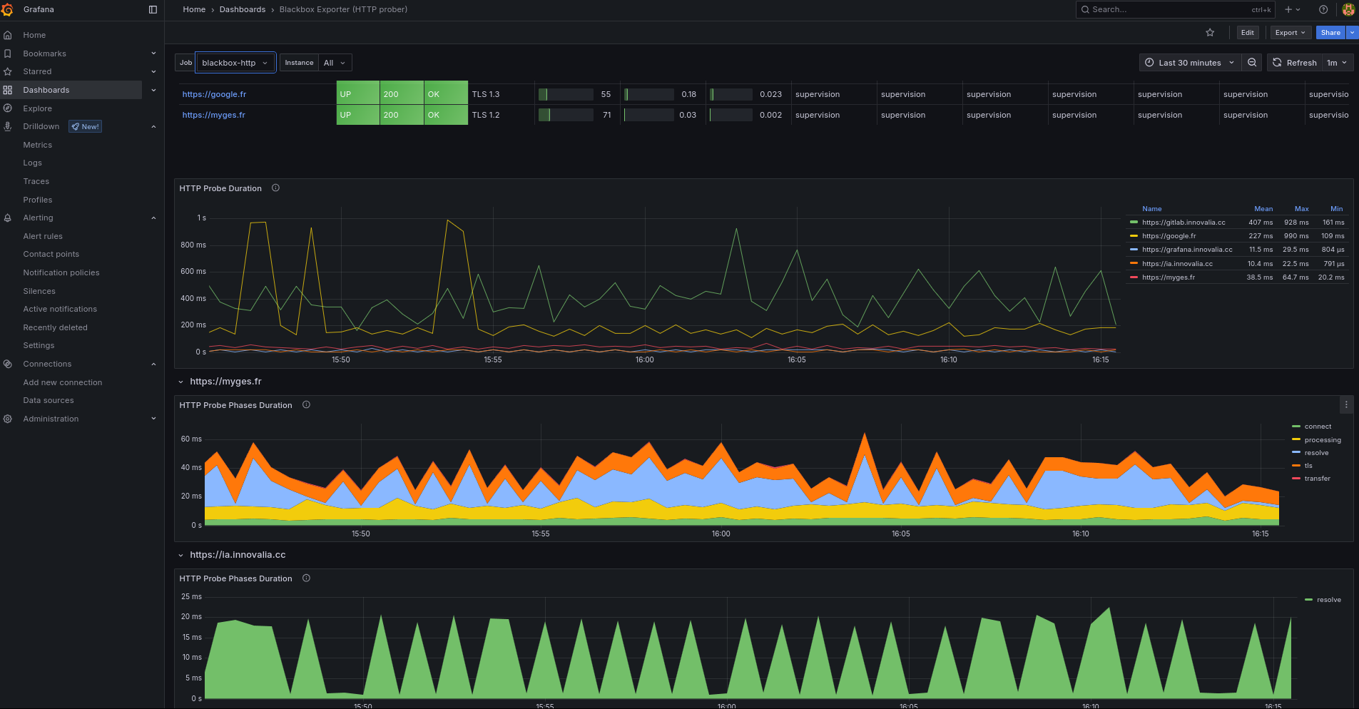
Visualisation & Exploitation
Tous les résultats des probes sont disponibles dans Grafana, via la datasource Prometheus. Il est possible de visualiser :
Le statut des endpoints supervisés (up/down)
Les temps de réponse HTTP/TCP/ICMP
Les logs d’exécution des probes pour analyse fine
L’historique des indisponibilités

Synthèse
Blackbox Exporter permet une supervision active, indépendante de la stack applicative, en simulant le point de vue externe :
Déploiement simple via HelmRelease (namespace supervision)
Configuration centralisée des probes (HTTP, TCP, ICMP)
Intégration native avec Prometheus Operator pour la déclaration et le suivi des sondes
Alerting et dashboards prêts à l’emploi pour la supervision réseau et applicative